Dans le cadre de son développement, LINEXOS annonce une nouvelle version majeure de Belooga Track mise au point afin de d’optimiser encore plus les performances industrielles.
La solution logicielle MES Belooga Track, associée aux colonnes WD Patlite, permet de disposer d’une solution clés en main pour collecte et restituer en temps réel tous les indicateurs indispensables pour surveiller et optimiser la production.
Plus qu’une solution innovante, Belooga Track est une solution éprouvée, développée en partenariat avec des industriels, responsables de production, techniciens, et des dirigeants qui ont permis de mettre au point un outil simple et conforme aux exigences de l’usine 4.0 pour répondre au mieux à leurs besoins.
Bénéficiant d’une nouvelle interface et de fonctionnalités étendues, Belooga Track est une solution MES de nouvelle génération simple et rapide à mettre en œuvre dont la particularité est de s’adapter à tous les secteurs de l’industrie et de s’adresser aussi bien aux opérateurs, aux responsables de maintenance et production ainsi qu’aux dirigeants. Ainsi, Belooga Track peut être utilisée par tout type de structure, quelle que soit la taille, et quel que soit le secteur de production
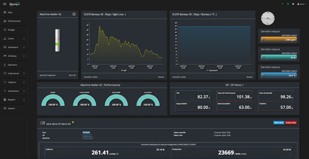
Reposant sur une application Web responsive, la solution peut ainsi être exploitée depuis un ordinateur, une tablette, ou un smartphone. Tous les états machines sont disponibles en temps réel sur les supports de suivis et sont conservés afin de pouvoir disposer à tout moment de l’historique et pour permettre de générer des rapports précis.
Les états machines, associés aux données de comptage permettent de calculer instantanément les indicateurs de TRS et de FMD. L’application permet également de collecter des données issues d’objets connectés pour disposer de toutes les informations liées à l’environnement de production (température, pression d’air, consommation électrique, ...).
Enfin, la solution MES Belooga Track ne nécessite aucune modification sur les automates. Simple d’utilisation, les équipes pourront rapidement exploiter au mieux ses fonctionnalités (vue globale et détaillée, historique, temps cumulés, carte/plan rapports, multi-utilisateurs, système d’alerte, ...) et les indicateurs pour optimiser la fiabilité et les performances de production.
Cerise sur le gâteau, la solution est développée en France, et toutes les données sont hébergées en France, avec tout le niveau de sécurité attendu pour des solutions de ce type.

Belooga Track a été développé par la société Linexos en partenariat avec la société Patlite et repose sur un système de colonnes lumineuses connectées. L’intégration est donc transparente et seules 3 étapes sont nécessaires pour intégrer la solution MES Belooga Track :
Colonnes Lumineuses : les colonnes Patlite s’intègrent sur la quasi totalité des machines outil. Les colonnes de la série LR sont modulables, et permettent d’ajouter des modules communicants.
Colonnes comunicantes : en ajoutant un module émetteur WD, ainsi qu’un récepteur WD, les colonnes lumineuses deviennent communcantes. S’appuyant sur un réseau Zigbee, les colonnes envoient tout changement d’état au récepteur
Connexion Belooga Track : la solution Belooga Track vient se connecter sur le récepteur Patlite, et collecte immédiatement les états. Les tableaux de bords sont aussitôt disponibles, de même que les rapports. Le monitoring 4.0 peut commencer.